Status:
Completed
Client:
Lemon Rider
Location:
Poland, Wroclaw
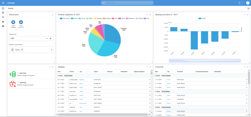
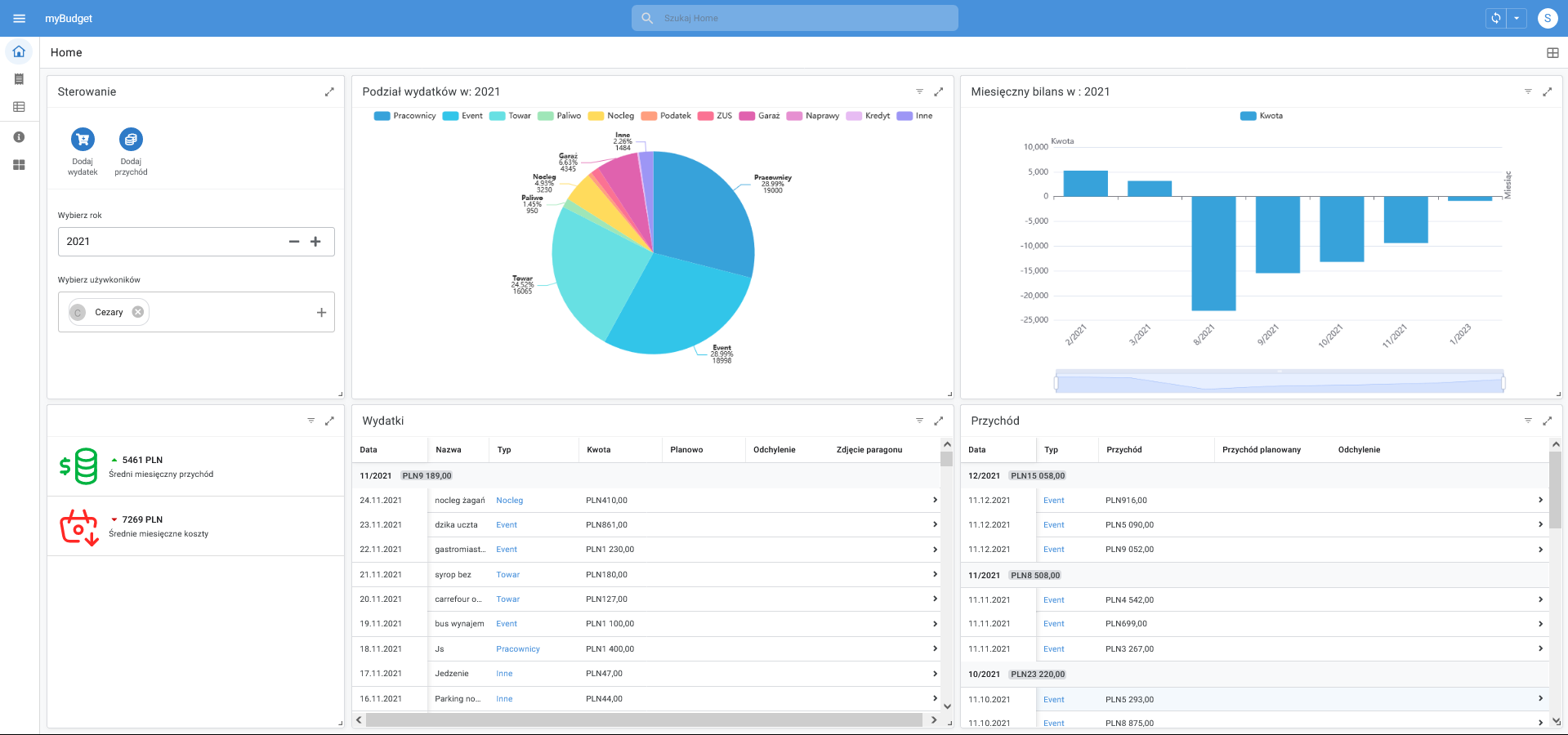
Aplikacja stworzona w appsheet to narzędzie rozwiązujące typowe problemy w każdej firmie związane z ewidencją kosztów i zarządzaniem nimi. Aplikacja umożliwia sprawne dodawanie kosztów do ewidencji za pomocą aplikacji w telefonie. Możliwość szybkiego dodania wpisu pozwala uniknąć chaosu związanego z gubieniem fizycznych dokumentów zakupu.
Appsheet umożliwia także integrację z AI OCR który zczytuje dane z paragonów lub faktur a następnie przetwarza je na uporządkowane dane w google sheets. Pozwala to np. śledzić zmiany cen konkretnych produktów.
Narzędzie zapewnia właścicielowi pełną kontrolę nad finansami oraz wygodne narzędzia dla pracowników do rejestrowania wydatków. Dzięki prostemu interfejsowi i intuicyjnej obsłudze, aplikacja umożliwia skuteczne monitorowanie i zarządzanie budżetem bez względu na branżę czy wielkość przedsiębiorstwa.
Dzięki aplikacji stworzonej w appsheet, firma może efektywnie zarządzać swoim budżetem, unikając zbędnych opóźnień i błędów w dokumentacji finansowej. Intuicyjny interfejs oraz możliwość dodawania zdjęć paragonów sprawiają, że proces zarządzania finansami staje się prostszy i bardziej przejrzysty dla wszystkich zaangażowanych osób.









